Statistiques d'appels : ce que vos données révèlent
Vos appels racontent une histoire. Taux de décroché, ASA, abandon, FCR, heatmap — chaque indicateur révèle un dysfonctionnement et pointe vers une décision concrète.
Un directeur de PME industrielle, 45 collaborateurs, se plaint de ne pas avoir assez de monde pour décrocher le téléphone. Son taux d’appels manqués dépasse les 40 %, et il envisage de recruter deux personnes supplémentaires au standard. Avant de lancer le recrutement, son intégrateur télécom lui ouvre l’accès aux statistiques d’appels avancées de son groupe d’appels. Le diagnostic tombe en moins d’une heure. Sur les 40 % d’appels manqués, plus de la moitié arrivent entre 12 h et 14 h, quand les trois postes du groupe sont simultanément en pause déjeuner. Le reste se concentre sur le lundi matin, lorsque le serveur vocal interactif redirige par erreur les appels vers un groupe fermé. Le problème n’est ni un manque d’effectif ni un excès de demandes. C’est un problème de routage et d’organisation horaire, identifiable uniquement par l’analyse des données.
Ce cas n’a rien d’exceptionnel. La plupart des entreprises qui exploitent une solution de téléphonie collectent des données d’appels sans jamais les transformer en décisions. Les tableaux de bord existent, les chiffres s’accumulent, mais personne ne les lit avec la bonne grille. Cet article propose exactement cela, une méthode pour lire vos statistiques d’appels, comprendre ce que chaque indicateur raconte sur votre organisation, et identifier les actions concrètes qui en découlent.
Ce que mesurent réellement vos statistiques d’appels
Les statistiques d’appels ne sont pas un catalogue de chiffres à contempler. Chaque indicateur répond à une question opérationnelle précise, et chaque dérive pointe vers un levier d’amélioration. Le taux de décroché, l’ASA, le taux d’abandon, l’AHT, le FCR et la répartition horaire racontent chacun un morceau de l’histoire. Le tout, c’est de savoir les faire parler ensemble.
Le taux de décroché
Le taux de décroché mesure la proportion d’appels entrants effectivement pris en charge par un agent. Le standard historique du secteur, souvent appelé « règle du 80/20 », fixe l’objectif à 80 % des appels décrochés en moins de 20 secondes. Selon les données de SQM Group, seulement 16 % des centres d’appels parviennent à tenir ce standard de manière constante. Ce qui rend ce chiffre intéressant, c’est qu’un taux de décroché qui chute sous les 70 % de façon récurrente ne signale pas forcément un manque de personnel. Il peut tout aussi bien révéler un problème de répartition des appels entre les groupes, un paramétrage de distribution automatique inadapté, ou simplement un décalage entre les horaires d’ouverture du groupe et les habitudes réelles des appelants. La décision à prendre dépend entièrement du croisement avec les données temporelles, et c’est précisément ce que la heatmap permet de révéler plus loin.
Le temps d’attente moyen (ASA)
L’Average Speed of Answer mesure le délai entre l’entrée de l’appel dans la file d’attente et le moment où un agent décroche. ContactBabel situe la moyenne du marché autour de 35 secondes. Mais ce chiffre cache une réalité très hétérogène. Un ASA de 35 secondes peut très bien correspondre à un groupe où 90 % des appels sont pris en 10 secondes pendant que les 10 % restants attendent plus de 4 minutes. C’est la distribution qui compte, pas la moyenne. Quand l’ASA grimpe au-delà de 60 secondes sur certaines tranches horaires, le signal est limpide, les effectifs en ligne à ce moment-là ne suffisent pas à absorber le flux. La réponse peut prendre plusieurs formes, du renfort temporaire au débordement vers un second groupe, en passant par une modification du message d’attente pour retenir l’appelant quelques secondes de plus.
Le taux d’abandon
Le taux d’abandon comptabilise les appelants qui raccrochent avant d’avoir joint un agent. Le seuil communément jugé acceptable se situe entre 2 % et 5 %. Au-delà, selon les benchmarks Nextiva 2026, l’attente est trop longue ou le parcours vocal trop complexe. ContactBabel a d’ailleurs enregistré un record à 9,1 % dans son étude britannique de 2023, un chiffre qui n’est pas vraiment redescendu depuis. Un taux d’abandon élevé est rarement un problème isolé. Il est presque toujours corrélé à un ASA dégradé, et traiter l’un sans regarder l’autre conduit à des ajustements inefficaces. Tout l’enjeu est de regarder le moment précis où les abandons se concentrent. Si les appelants raccrochent après 20 secondes, c’est probablement un problème de dimensionnement immédiat. S’ils tiennent 2 minutes avant d’abandonner, c’est plutôt le message d’attente ou l’absence de callback qui pose question.
La durée moyenne de traitement
La durée moyenne d’un appel, souvent appelée AHT (Average Handle Time), inclut le temps de conversation, la mise en attente et le travail post-appel. Un AHT anormalement court, disons sous les 2 minutes alors que la nature des demandes est complexe, peut indiquer que les agents expédient les appels sans résoudre le problème, ce qui génère mécaniquement des rappels. À l’inverse, un AHT anormalement long peut révéler un défaut de formation, un outil CTI mal configuré qui oblige l’agent à naviguer entre plusieurs écrans, ou tout simplement des demandes qui ne devraient pas arriver à ce groupe. La bonne lecture de l’AHT croise toujours la durée avec le taux de résolution au premier appel.
La résolution au premier appel (FCR)
Le First Call Resolution mesure la part des demandes réglées dès le premier contact, sans rappel ni transfert. Les benchmarks de SQM Group situent le bon niveau entre 70 % et 79 %, et le niveau « world-class » au-delà de 80 %, un seuil que seuls 5 % des centres d’appels atteignent. Le rapport Zendesk CX Trends 2026 ajoute une donnée qui donne à réfléchir, puisque 85 % des responsables CX estiment que les clients abandonneront une marque si leur problème n’est pas résolu, y compris dès le premier contact. Un FCR faible pointe souvent vers un arbre de décision SVI trop complexe qui envoie l’appelant dans le mauvais groupe, un manque d’autonomie des agents pour traiter certaines demandes, ou une base de connaissances incomplète. La réponse est rarement de « former mieux les agents » de façon générique. Il faut d’abord identifier les types de demandes qui échappent au premier appel, puis agir sur le parcours vocal ou l’outillage.
Les appels par tranche horaire
Cet indicateur ventile le volume d’appels reçus heure par heure, jour par jour. Pris seul, il ne dit pas grand-chose. Croisé avec le taux de décroché et le taux d’abandon par tranche, il devient le socle de toute planification des effectifs. Une pointe d’appels à 9 h sans appels manqués associés ne nécessite aucune action. La même pointe avec 30 % d’abandon impose un renfort ou une modification des plannings. C’est exactement ce type de croisement que la heatmap permet de visualiser en quelques secondes, et c’est pour cela qu’elle mérite une section à part entière.
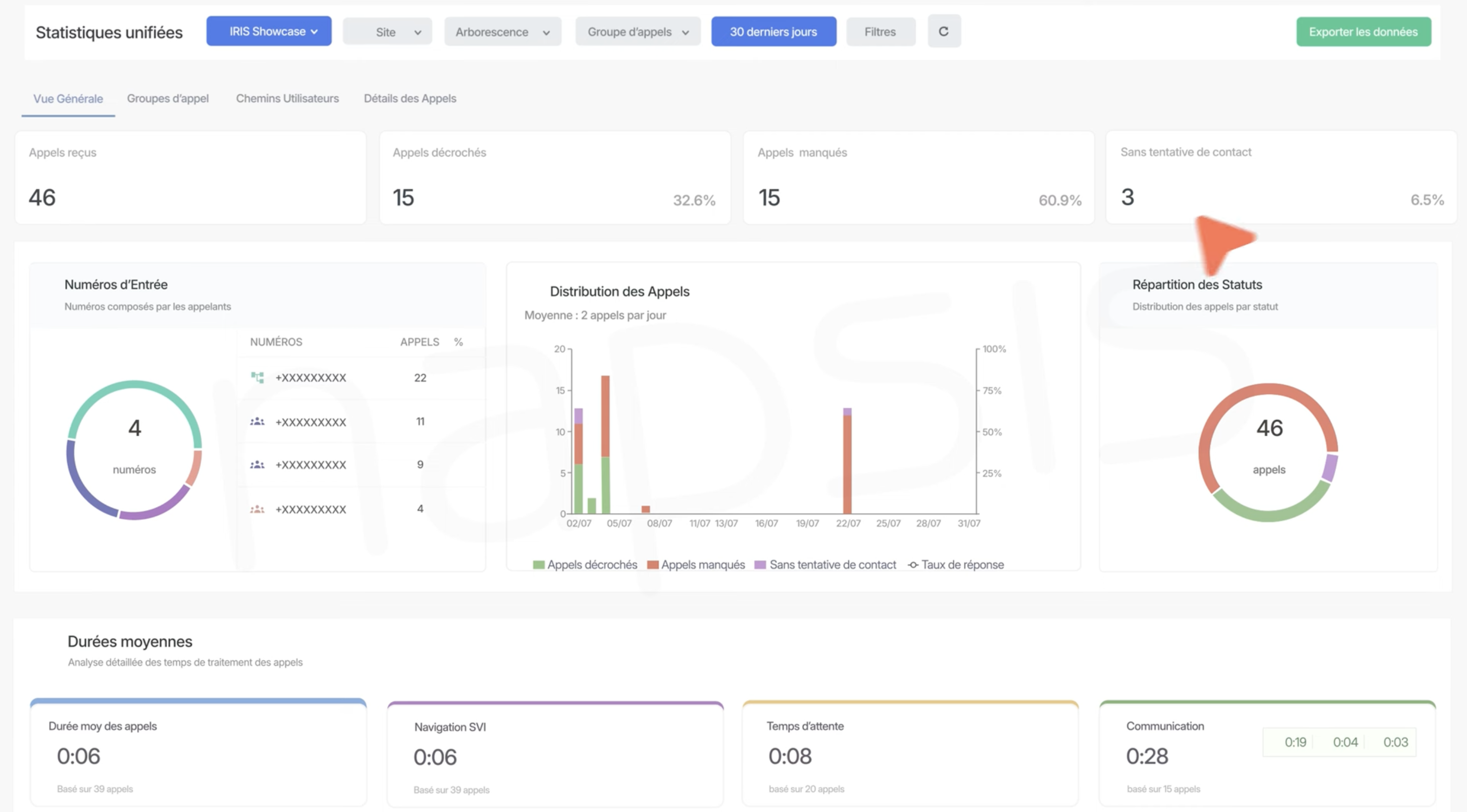
Statistiques simples et statistiques avancées, deux réponses à deux questions différentes
Tous les groupes d’appels ne fournissent pas le même niveau d’information. Les groupes d’appels simples génèrent un journal d’appel qui consigne l’identité du correspondant, l’heure et la durée de l’échange. Ce journal répond à une seule question, « Que s’est-il passé ? ». Il permet de retrouver un appel, de vérifier qu’un client a bien été rappelé, de reconstituer un historique. Mais il ne dit rien sur les raisons d’un appel manqué, sur le temps que l’appelant a attendu, ni sur le comportement du groupe au moment de l’appel.
Les groupes d’appels avancés ouvrent un tout autre registre. Temps d’attente, taux d’abandon, répartition horaire, classement des appelants les plus fréquents, rebouclage séquentiel, gestion de file d’attente, autant de données qui répondent à « Pourquoi est-ce arrivé ? » et surtout à « Que faut-il changer ? ». La différence entre les deux n’est pas une question de sophistication technique. C’est une question de capacité de décision. Une entreprise qui se limite au journal d’appel pilote sa téléphonie à l’aveugle. Celle qui exploite les statistiques avancées dispose d’un vrai tableau de bord opérationnel, au même titre qu’un tableau de bord financier.

Statistiques d’appels avancées
Lire une heatmap d’appels, le diagnostic en cinq minutes
La heatmap, que l’outil Napsis appelle hitmap, est probablement la visualisation la plus sous-exploitée des statistiques d’appels. Son principe est simple. Un code couleur projette le volume d’appels (ou le taux d’appels manqués) sur une grille croisant les jours de la semaine et les heures de la journée. Plus la case est foncée, plus la sollicitation est forte.

Heatmap d’appels
Un responsable qui ouvre cette vue pour la première fois repère généralement trois types de signaux en moins de cinq minutes :
- Le premier est le pic non couvert, c’est-à-dire une zone très foncée qui coïncide avec un taux de décroché faible. Le cas typique, c’est le lundi matin ou le retour de pause déjeuner, quand le flux d’appels redémarre avant que les agents ne soient tous reconnectés.
- Le second signal est le creux sous-exploité, une plage horaire presque vide d’appels alors que des agents sont en poste. Ce creux peut être l’occasion de repositionner des ressources vers un autre groupe ou d’y placer des tâches de rappel sortant.
- Le troisième signal est le problème de fermeture horaire, ces appels qui arrivent régulièrement juste avant ou juste après les horaires d’ouverture, signalant un décalage entre la disponibilité affichée et les attentes réelles des clients.
L’erreur la plus fréquente est de regarder la heatmap sur une seule semaine. Un pic isolé peut être lié à un événement ponctuel, qu’il s’agisse d’une campagne marketing, d’un incident technique ou d’une période de facturation. La heatmap ne devient un outil de décision fiable que lorsqu’elle est lue sur plusieurs semaines, idéalement un mois complet, pour faire émerger les tendances structurelles.
Les erreurs d’interprétation qui coûtent cher
Les statistiques d’appels sont trompeuses pour qui les lit trop vite. Quelques pièges reviennent de façon récurrente, et chacun peut conduire à une mauvaise décision opérationnelle.
Confondre appels manqués hors horaires et appels manqués par surcharge est la première erreur, et la plus répandue. Un tableau qui affiche 150 appels manqués sur la semaine peut sembler alarmant. Mais si 90 de ces appels sont arrivés entre 19 h et 8 h, le problème n’est pas un sous-effectif. C’est soit un message de fermeture mal configuré, où l’appelant ne sait pas que le service est fermé et laisse sonner, soit un vrai besoin de plage horaire étendue que seule la connaissance métier peut trancher. Traiter ces 90 appels comme un problème de capacité conduirait à recruter inutilement.

Détail des appels
La deuxième erreur consiste à tirer des conclusions sur une seule semaine de données. Une semaine peut contenir un jour férié, une panne réseau, un pic lié à l’envoi d’une newsletter. Les tendances ne se dessinent qu’à l’échelle du mois, et les décisions structurelles comme la modification des effectifs ou le changement de plages horaires ne devraient jamais reposer sur moins de quatre semaines d’observation.
Troisième piège, plus subtil. Ignorer les appels très courts qui faussent les moyennes. Un appel abandonné après 3 secondes, typiquement un faux numéro ou un double appui, pèse autant dans le calcul du taux d’abandon qu’un appel abandonné après 3 minutes d’attente. La plupart des benchmarks du secteur recommandent d’exclure les abandons survenant dans les 5 à 10 premières secondes pour obtenir un taux d’abandon exploitable. Sans ce filtrage, les chiffres donnent une image plus sombre que la réalité, et peuvent déclencher des actions correctives non justifiées.
Quatrième erreur, peut-être la plus insidieuse. Chercher à réduire systématiquement la durée moyenne des appels dégrade souvent le FCR. Un agent qui écourte ses échanges pour respecter un objectif de durée résout moins de demandes au premier contact, ce qui génère des rappels et donc un volume d’appels artificiellement gonflé. Les deux indicateurs doivent toujours être lus ensemble, jamais en silos.
Passer des données d’appels à l’action, les leviers opérationnels
Avoir les bons indicateurs sous les yeux n’est que la moitié du travail. L’autre moitié consiste à connecter chaque signal à un levier concret.
Quand la heatmap révèle un pic récurrent non couvert, la première réponse est d’ajuster les effectifs du groupe d’appels sur cette tranche horaire. Cela peut passer par un décalage des horaires de certains agents, par l’activation d’un débordement automatique vers un groupe secondaire, ou par la mise en place d’un mécanisme de callback qui propose à l’appelant d’être rappelé plutôt que d’attendre.
Quand le taux d’abandon est élevé mais concentré sur certains parcours du SVI, la réponse est de reconfigurer l’arbre vocal. Un serveur vocal interactif trop profond, au-delà de trois niveaux, ou dont les choix ne correspondent pas au vocabulaire des appelants, génère de la frustration et des abandons. Les statistiques permettent d’identifier précisément les points de sortie dans l’arbre, c’est-à-dire les étapes où l’appelant raccroche.
Quand le FCR est faible sur un type de demande spécifique, le levier n’est pas toujours la formation. Il peut s’agir d’un accès insuffisant à l’information pendant l’appel, qu’une meilleure intégration CTI peut résoudre en affichant automatiquement la fiche client, l’historique des échanges et les tickets ouverts. Il peut aussi s’agir d’un problème d’autonomie, quand l’agent doit transférer l’appel parce qu’il n’a pas l’autorisation de traiter certaines demandes. Identifier la cause précise passe par le croisement entre les données d’appels et les données du CRM ou du système de ticketing.
Quand l’AHT dérive à la hausse sans explication apparente, l’analyse des enregistrements sur les appels les plus longs permet souvent de repérer un besoin de formation ciblé sur un produit, un processus ou un outil. Former sur le point de douleur identifié par les données est infiniment plus efficace qu’un recyclage général qui mobilise toute l’équipe pendant une journée.
CTI et CRM, quand les statistiques d’appels rencontrent les données métier
Les statistiques d’appels prennent une dimension supplémentaire lorsqu’elles sont croisées avec les informations métier. Un couplage téléphonie-informatique bien configuré permet de relier chaque appel à un contact identifié dans le CRM, et donc de mesurer des choses impossibles à voir autrement.
Le classement des top appelants, par exemple, ne montre pas seulement qui appelle le plus souvent. Croisé avec le chiffre d’affaires par client, il révèle si vos meilleurs clients sont aussi ceux qui attendent le plus longtemps ou qui tombent le plus souvent sur un répondeur. Un client à 200 000 € de CA annuel qui appelle cinq fois en une semaine sans être rappelé n’envoie pas le même signal qu’un prospect inconnu. Ce type d’information change radicalement la façon dont un responsable commercial ou un directeur de service client priorise ses ressources.
De la même manière, croiser le FCR avec les catégories de tickets du CRM permet d’identifier les sujets qui génèrent le plus de rappels. Si 60 % des appels non résolus au premier contact concernent des questions de facturation, l’amélioration ne viendra pas du centre d’appels mais du processus de facturation lui-même, ou de la mise à disposition d’un espace client en ligne.
Pour les structures qui gèrent plusieurs canaux, qu’il s’agisse du téléphone, de l’email, du chat ou des réseaux sociaux, les statistiques d’appels s’intègrent dans le pilotage global d’un centre de contact. La vision unifiée permet de comprendre si le téléphone absorbe des demandes qui pourraient être traitées en self-service, et inversement si des clients qui n’obtiennent pas de réponse sur le chat finissent par appeler, gonflant artificiellement le volume d’appels entrants.
Pour les collaborateurs en mobilité, l’utilisation d’un softphone intégré au système de téléphonie IP permet d’inclure les appels traités hors du bureau dans les mêmes statistiques, évitant les angles morts analytiques que ces appels créent quand ils ne sont pas tracés.
Questions fréquentes
Quelles données fournissent les statistiques d’appels avancées par rapport à un simple journal d’appel ?
Un journal d’appel se limite à trois informations par appel, à savoir qui a appelé, quand, et combien de temps a duré l’échange. Les statistiques avancées ajoutent le temps d’attente avant la prise de contact, le taux d’abandon avec le moment précis où l’appelant a raccroché, la répartition des appels par tranche horaire et par groupe, le classement des numéros les plus fréquents, et le suivi du taux de décroché dans le temps. Ce sont ces données supplémentaires qui permettent de passer de la simple consultation d’un historique à un véritable pilotage opérationnel de l’accueil téléphonique.
Comment interpréter un taux élevé d’appels manqués sans paniquer ?
Le premier réflexe est de ventiler les appels manqués par tranche horaire et par cause. Un appel manqué en dehors des horaires d’ouverture, un appel manqué parce que le groupe était saturé, et un appel manqué parce que personne n’était connecté ne racontent pas la même histoire et n’appellent pas la même réponse. L’analyse doit porter sur au moins quatre semaines consécutives pour distinguer un incident ponctuel d’une tendance structurelle. Analyser les données d’appels dans la durée est le seul moyen d’éviter les décisions précipitées.
La règle du 80/20 est-elle toujours pertinente comme objectif de niveau de service ?
La règle du 80/20, c’est-à-dire 80 % des appels décrochés en moins de 20 secondes, reste le standard le plus répandu dans le secteur. Cependant, les recherches de SQM Group montrent qu’un appel décroché dans les 120 secondes n’a pas d’impact négatif mesurable sur la satisfaction client. Pour beaucoup de PME et d’ETI, un objectif de type 95/120, soit 95 % des appels décrochés en moins de 2 minutes, peut représenter un compromis plus réaliste entre qualité de service et coût opérationnel. Le bon objectif dépend du secteur d’activité, du type de clientèle et du coût qu’un appel manqué représente réellement pour l’entreprise.
Les statistiques d’appels peuvent-elles aider les équipes commerciales, pas seulement le support ?
Les équipes commerciales tirent autant de valeur des statistiques d’appels que le support client. Le nombre d’appels sortants par commercial, le taux de mise en relation, la durée moyenne des échanges et le ratio entre appels émis et rendez-vous obtenus permettent de comparer objectivement les pratiques au sein d’une équipe. Croisées avec les résultats commerciaux dans le CRM, ces données révèlent les créneaux horaires où les prospects décrochent le plus et les profils de commerciaux les plus efficaces, des informations que l’intuition seule ne peut tout simplement pas fournir.
Quelle est la différence entre un taux d’abandon brut et un taux d’abandon exploitable ?
Le taux d’abandon brut comptabilise tous les appels interrompus avant la mise en relation, y compris les faux numéros et les doubles appuis qui raccrochent en quelques secondes. La plupart des analystes du secteur recommandent d’exclure les abandons survenant dans les 5 à 10 premières secondes pour obtenir un indicateur réellement représentatif du comportement des appelants. Sans ce filtrage, le taux d’abandon peut être surévalué de 1 à 2 points, ce qui fausse l’analyse et peut déclencher des actions correctives non justifiées.
Comment les statistiques d’appels en temps réel changent-elles le pilotage au quotidien ?
Le temps réel permet à un superviseur de voir, à l’instant T, combien d’appels sont en file d’attente, quel est le temps d’attente du plus ancien appelant et combien d’agents sont disponibles dans chaque groupe. Cette visibilité change tout. Au lieu de constater a posteriori qu’une tranche horaire a été mal couverte, le superviseur peut réagir immédiatement en basculant des agents d’un groupe à l’autre, en activant un message d’attente adapté ou en déclenchant un mécanisme de rappel automatique. Le temps réel fait passer les statistiques d’appels d’un outil d’analyse rétrospective à un instrument de pilotage au quotidien.